Automatització d'auditories i plans de millora

Auditem, detectem i reforcem. Des d'entorns Linux a infraestructures híbrides. Produeix informes professionals (PDF/CSV) en minuts.

Metodologia àgil (SCRUM) · Eines Open-Source · Resultats mesurables
diag-agent@cybershield:~
$ |
Linux
Ubuntu
Proxmox
Grafana
Docker
Python
QUÈ FEM

Serveis professionals

Auditories, hardening i monitoratge continu, adaptats al teu entorn.

Auditoria de seguretat

Anàlisi de vulnerabilitats, revisió de configuracions i exposició de serveis. Informe accionable.

Hardening & millora

Aplicació de bones pràctiques: SSH, TLS, serveis, permisos i actualitzacions controlades.

Monitoratge continu

Diag Agent en mode servei: vigilància de processos, logs i paquets amb alertes.

Resposta i formació

Tallers per equips tècnics i procediments d'incident response adaptats al client.

EINA PROPIA

Diag Agent — Vitaliy 2026 Professional Edition

Agent d'auditoria i diagnòstic complet per a sistemes Linux. Una suite professional que integra múltiples eines de seguretat en una única interfície web elegant.

  • Dashboard Executiu amb avaluació d'integritat, KPIs en temps real i AI Advisor.
  • SOC Dashboard: Monitoratge en temps real amb Network IDS (Scapy) i alertes intel·ligents.
  • Pentest Agent: Scanner web amb detecció de SQLi, XSS, LFI + Nikto i SQLMap.
  • OSINT Recon: TheHarvester + Shodan + Certificate Transparency Logs.
  • AI Security: Auditoria intel·ligent amb z.ai — Chat, Audit i Agent Autònom (beta).
  • Target OS Scan: Escaneig multi-plataforma (Windows, macOS, iOS, Linux).
  • Informes signats: PDF/CSV amb signatura digital X.509 i segell visible.
  • Telegram: Enviament d'informes PDF directament al mòbil.
  • API RESTful: Més de 30 endpoints per a integració amb SIEM/SOC.
  • Setup automatitzat: Instal·lació en minuts amb systemd service.
0
Eines Integrades
0
Auditories Realitzades
0
% Precisió
0
% Estalvi Temps
CAPACITATS TÈCNIQUES

Funcionalitats del Diag Agent

Tot el que necessites en una única eina professional

Escaneig de Vulnerabilitats

Integració Trivy per a detecció de CVEs en imatges de contenidors, sistemes de fitxers i paquets del sistema.

  • Anàlisi d'imatges Docker/Podman
  • Escaneig de sistema de fitxers complert
  • Filtrat per severitat (CRITICAL, HIGH, MEDIUM)
  • Base de dades actualitzada de vulnerabilitats
  • Informes detallats amb descripció i fixes
Anàlisi de Xarxa (Nmap)

Nmap integrat amb sanitització de comandaments per a escaneig segur de ports i serveis.

  • Descobriment de hosts i serveis actius
  • Detecció de versions de serveis
  • Identificació de ports oberts (TCP/UDP)
  • Classificació de ports perillosos
  • Limitació de 250k caràcters de sortida
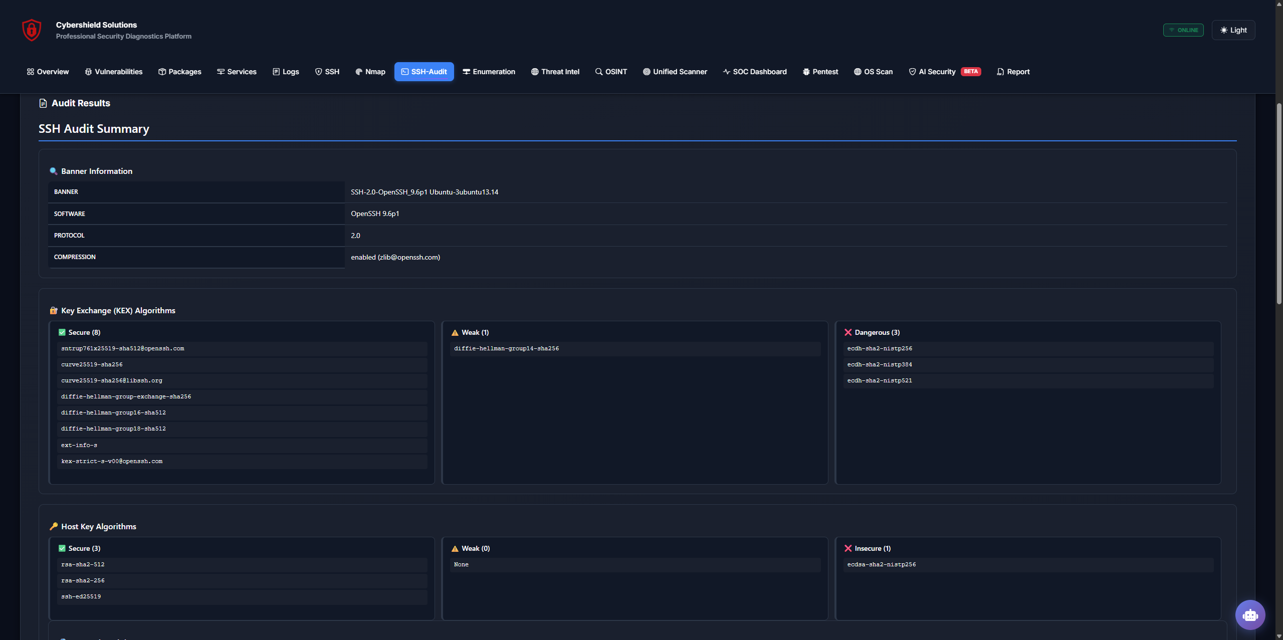
Auditoria SSH

Parser SSH-Audit professional per a avaluació de configuracions SSH del servidor.

  • Anàlisi d'algoritmes KEX, Host Key, Encryption, MAC
  • Classificació per nivell de seguretat
  • Detecció d'algoritmes insegurs (MD5, SHA-1, 3DES)
  • Recomanacions de hardening automàtiques
  • Extracció de fingerprints de claus
Gestió de Paquets

Control complet de paquets del sistema amb anàlisi d'actualitzacions.

  • Llistat de tots els paquets instal·lats
  • Detecció de paquets actualitzables
  • Informació de versions i dipendències
  • Historial d'actualitzacions
  • Integració amb apt/dpkg
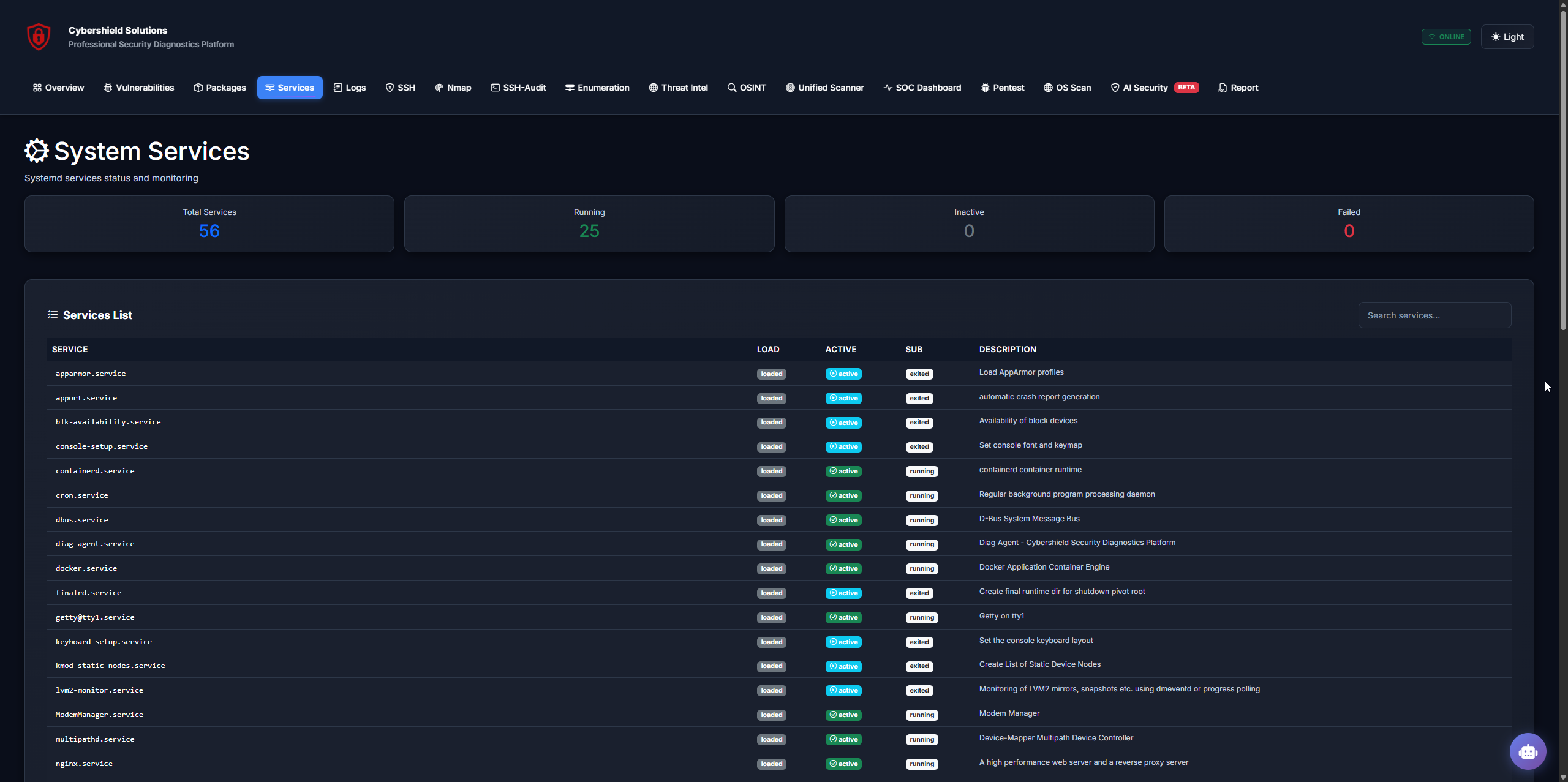
Monitoratge de Serveis

Visibilitat completa de processos i serveis del sistema.

  • Llistat de processos en execució
  • Detecció de processos sospitosos
  • Whitelist configurable de rutes del sistema
  • Ús de CPU, memòria i estat per procés
  • Identificació de serveis exposats
Anàlisi de Logs

Correlació i anàlisi de logs del sistema per a detecció d'incidents.

  • Logs de sistema (syslog, kern.log, auth.log)
  • Detecció de fallades SSH (fail2ban compatible)
  • Filtrat temporal i per severitat
  • Patrons de comportament anòmal
  • Exportació de logs filtrats
SOC Dashboard
Security Operations Center

Monitoratge en temps real amb IDS de xarxa integrat (Scapy) i anàlisi intel·ligent d'amenaces.

  • Gràfics en temps real: CPU, Memòria, Tràfic de xarxa
  • Network IDS amb detecció de Port Scans, Brute Force, DoS
  • AI SOC Analyst: Classificació automàtica d'alertes
  • Live Packet Feed estil Wireshark
  • Top Talkers i estadístiques per IP (TCP/UDP)
Pentest Agent
Web Vulnerability Scanner

Scanner de vulnerabilitats web amb crawler intel·ligent i detecció de múltiples vectors d'atac.

  • SQL Injection (Error-based, Boolean, Time-based)
  • Cross-Site Scripting (XSS) amb payloads avançats
  • Local File Inclusion (LFI) i Command Injection
  • CORS Misconfiguration i Cookie Security
  • Informes PDF amb Executive Summary i gràfic de severitats
OSINT Reconnaissance
TheHarvester + Certificate Transparency

Reconeixement passiu de dominis amb múltiples fonts OSINT i validació professional.

  • Integració TheHarvester (emails, subdominis, IPs)
  • Certificate Transparency Logs (crt.sh)
  • Validació DNS i HTTP amb scoring de confiança
  • Detecció de "Shadow Infrastructure"
  • Email masking per a informes segurs
Shodan Threat Intel
Internet Exposure Analysis

Anàlisi d'exposició pública amb Shodan API Completa (Academic Edition).

  • Vulnerability Search: Filtre vuln per trobar sistemes afectats.
  • Intel·ligència detallada: ISP, Organització i ASN de cada IP.
  • Geolocalització precisa (Ciutat i País) al Dashboard.
  • Detecció de ports oberts i vulnerabilitats conegudes.
  • Filtrat d'actius i avaluació de risc externa.
Enum4linux

Enumeració SMB/NetBIOS per a xarxes Windows i Samba.

  • Descobriment d'usuaris i grups
  • Shares accessibles
  • Política de contrasenyes
Docker Deployment

Desplegament portàtil via USB amb Docker.

  • 100% Offline capability
  • Trivy DB pre-cached
  • Script d'execució plug & play
Signatura Digital

PDFs signats digitalment amb certificat X.509.

  • Segell visible amb logo i timestamp
  • Integració pyhanko/PyPDF
  • Validació d'integritat
AI Security
z.ai Powered Analysis

Intel·ligència artificial integrada per a auditories avançades i anàlisi de vulnerabilitats.

  • Audit Manager: Trivy + Zero-Days + CVEs (NVD) + AI Analysis
  • Autonomous Agent (Beta): Executa comandes de forma segura amb AI
  • Chat interactiu amb context d'auditoria
  • Risk Score automàtic (0-100)
Target OS Scan
Multi-Platform Scanner

Escaneig multi-plataforma per auditar diferents sistemes operatius de forma remota.

  • 🪟 Windows: SMB, RPC, LDAP/AD, WinRM, Vulns (MS17-010)
  • 🍎 macOS: SSH Audit, AFP, Bonjour, AirPlay
  • 📱 iOS/iPadOS: Ports i debug services
  • 🐧 Linux: Ports, SSH Audit, Services
Integrations
Nikto · SQLMap · Telegram

Eines addicionals integrades per a auditories completes i notificacions.

  • Nikto: Escàner de vulnerabilitats web
  • SQLMap: Detecció automàtica de SQL Injection
  • Hydra: Atacs de força bruta
  • Telegram Bot: Enviament d'informes PDF al mòbil
Sistema d'Informes Professional

Genera informes personalitzats en PDF o CSV amb les seccions que necessitis: Trivy, Nmap, SSH Audit, Logs, Processos, Serveis i més. Perfecte per a presentacions executives o documentació tècnica.

API REST Completa

Integra el Diag Agent amb les teves eines existents mitjançant la nostra API segura:

  • GET /api/status - Estat general del sistema
  • POST /api/run_trivy_filtered - Executa escaneig Trivy
  • POST /api/nmap_scan - Llança escaneig Nmap
  • POST /api/run_cmd - Executa comandaments segurs
// Exemple: Obtenir estat del sistema
fetch('/api/status')
  .then(r => r.json())
  .then(data => {
    console.log('Vulnerabilitats:', data.vulns);
    console.log('CPU:', data.cpu + '%');
    console.log('Memòria:', data.memory + '%');
  });
PERSONES

Equip

Vitaliy Domin
Vitaliy Domin
Founder · Especialista en Ciberseguretat i Infraestructures IT

Obsessió per automatitzar auditories, informes clars i millores mesurables. Protect · Detect · Secure.

Sobre Cybershield

Projecte intermodular que simula una empresa real: auditories de seguretat, anàlisi de vulnerabilitats i plans de millora per a entorns educatius i corporatius. Metodologia SCRUM, eines de codi obert i cultura d'evidència.

  • Entorns Linux Ubuntu Server LTS i virtualització.
  • VLANs, LDAP, serveis web i monitoratge.
  • Informes accionables per executives i tècnics.
Infraestructura i xarxes
PLANS

Tarifes € EUR

Start
499
per auditoria
  • Auditoria puntual (1 servidor)
  • Informe PDF/CSV
  • Recomanacions bàsiques
Contracta
Enterprise
A mida
projecte
  • Alta disponibilitat · HA
  • Integració SIEM / dashboards
  • Procediments IR & formació
Parlem-ne
Comparativa de Plans
Funcionalitat Start Pro Enterprise
Auditoria inicial
Informe PDF/CSV
Recomanacions de seguretat
Monitoratge continu
Diag Agent com a servei
Suport prioritari 24/7
Sessions de millora mensuals
Integració SIEM / Dashboards
Procediments IR i formació
Alta disponibilitat (HA)

*Preus orientatius. Personalitzables segons abast.

COMPARATIVA

Cybershield vs Eines del Mercat

Millor que les eines premiums, a una fracció del preu

Característica Cybershield
Cybershield
Nessus OpenVAS Qualys
22+ eines en 1
Escaneig de vulnerabilitats (Trivy)
Escaneig de xarxa (Nmap)
SSH Audit
SSL/TLS Analysis
OSINT & Intelligence
AI-Powered Analysis
Informes PDF Professionals
Preu mensual €899 $2,500+ Gratuït (complex) $3,000+
Cost de configuració Inclòs Extra Auto-hosting Extra
*Nessus, OpenVAS i Qualys són marques registrades dels seus respectius propietaris. Comparació realitzada amb informació pública de febrer 2026.

Parlem de la teva seguretat

Omple el formulari i et contactarem per planificar una auditoria o demo del Diag Agent.

Informació

Cybershield Solutions, S.L. · Tortosa (Tarragona)

Email: info@cybershield.local

Xarxes:

DUBTES

Preguntes Freqüents

Respostes a les consultes més habituals

El Diag Agent és una eina d'auditoria i diagnòstic desenvolupada en Python amb Flask per a sistemes Linux. Integra Trivy (escaneig de vulnerabilitats), Nmap (anàlisi de xarxa) i SSH-Audit en una única interfície web professional. S'instal·la al servidor mitjançant un script automatitzat, s'executa com a servei systemd i ofereix un SOC Dashboard en temps real amb exportació d'informes.

L'escaneig automatitzat amb Diag Agent genera resultats en pocs minuts i pots descarregar l'informe PDF immediatament. Per a auditories completes (que inclouen anàlisi manual, revisió física de la infraestructura i elaboració d'un pla de millora detallat), el temps depèn de la complexitat del sistema, però normalment es completen en 1-2 setmanes.

No. Tots els informes PDF generats per Diag Agent inclouen una signatura digital que garanteix la seva autenticitat i integritat. Això permet verificar que el document no ha estat modificat després de la seva generació, oferint garanties legals i tècniques sobre els resultats de l'auditoria.

Sí! Un cop finalitzada l'auditoria, el Diag Agent pot romandre instal·lat al servidor si ho desitges. Això permet que el teu equip tècnic pugui fer monitoratges periòdics i auditories internes de seguretat de forma autònoma. Si prefereixes, també podem procedir a la desinstal·lació completa, deixant el sistema exactament com estava.

Absolutament. El Diag Agent s'executa 100% localment i no envia cap dada a servidors externs sense el teu consentiment explícit. Implementa sanitització de comandaments per prevenir injeccions i whitelisting d'arguments per a Nmap. El codi és auditable, basat en eines de codi obert i segueix bones pràctiques de seguretat.

Diag Agent genera informes en PDF professional (amb portada corporativa, taula de resum executiu i detalls tècnics) i en CSV (per tractar les dades en fulls de càlcul). L'usuari pot seleccionar quines seccions incloure: vulnerabilitats, Nmap, SSH-Audit, logs, processos, serveis o l'informe complet.
BLOG

Notícies i apunts tècnics

Novembre 2025
Alliberem Diag Agent v1.0

Inclou export PDF, CSV, Nmap segur i mòdul SSH-Audit. Ideal per auditories internes.

Novembre 2025
Bones pràctiques SSH 2025

Claus ed25519, fail2ban, banners legals i restricció per IP. Guia ràpida per admins.

Octubre 2025
Checklist d'auditoria Linux

Paquets, serveis, logs, ports, còpies i actualitzacions: el nostre checklist operatiu.